Articles
Blog

Fine-Tuning SciBERT to Classify arXiv Research Papers
How I built an end-to-end NLP pipeline that classifies scientific abstracts into broad domains - from raw arXiv data to a deployed REST API.

Deploying a Next.js App with PM2 and GitHub Actions
A practical guide to deploying a Next.js application to your own server using PM2, Nginx, and automated GitHub Actions deployments over SSH.

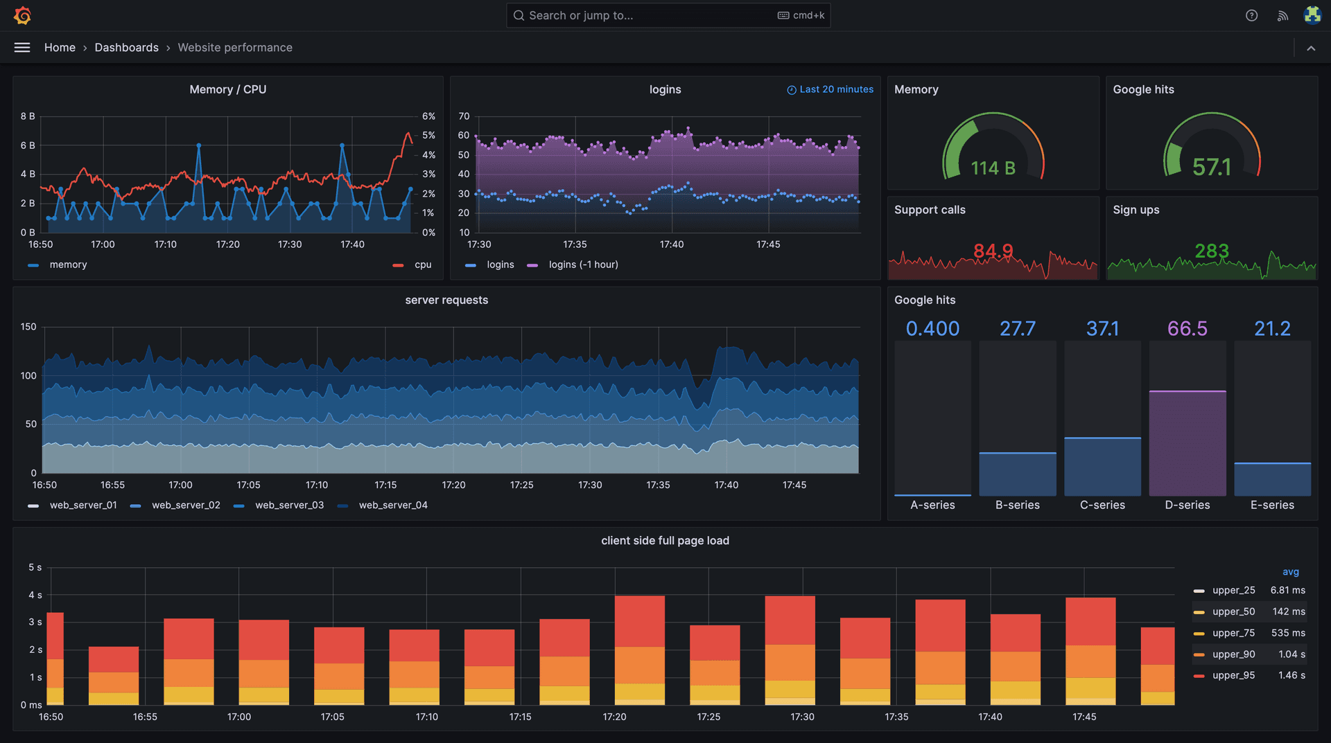
Grafana Alerting for Your Production Stack
A practical guide to setting up metric and log-based alerts in Grafana with Discord notifications, covering CPU, MySQL, and Laravel log alerts.

Completing the LGTM Stack with Grafana Tempo
A practical guide to adding distributed tracing to your stack with Grafana Tempo, Alloy, and OpenTelemetry on a Laravel application.

MySQL Monitoring with Grafana and Alloy
A step-by-step guide to monitoring your MySQL database using Grafana Alloy and Mimir, with a ready-made Grafana dashboard.

MySQL Production Setup
A practical guide to installing and configuring MySQL on Ubuntu for production use, including backup and restore procedures with S3.

My First Podcast: DEV.BG Episode 100 - How to Find Your First IT Job
I was invited to join the 100th episode of the DEV.BG podcast alongside Ivan Zlatev and Sara Stamova to discuss how young people can find their first job in IT.

Grafana Monitoring with OSS Tools
A practical guide to setting up a full monitoring stack with Grafana, Mimir, Loki, and Alloy for your self-hosted projects.

WebExpo 2024 Talk
WebExpo 2024 talk: Legacy revived - Migrating a frameworkless PHP app to Laravel with Vue.js frontend
NGINX and OneTrust issues
How oversized OneTrust consent cookies can break NGINX request headers — and how to fix it with large_client_header_buffers.
Contact
Let's Connect
Whether you want to discuss a project, talk about the latest in web development, or just say hello — I'd love to hear from you.
🎤 Speaking invitations
Conferences, meetups, podcasts, panels — I'm always open to the right stage.
🤝 Mentoring
Happy to work with developers looking to grow in backend, DevOps, or team leadership.
💼 Consulting
Architecture reviews, team processes, scaling challenges — reach out if you need a second opinion.
🚀 Collaboration
Building something interesting? I'm open to side projects and partnerships that solve real problems.